<< ^ >>

koti-goe.jpg

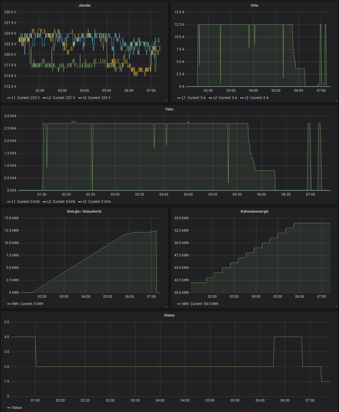
400/230 V Jotain uutta kotisähköissäkin - sähköauton latauslaite. Piti vedättää uusi 5x2,5S MMJ ja 32 A rasia talon nurkalle, että go-eCharger ja auto saa sähköä. Laitteessa on avoin API, jonka kautta sitä saa komennettua ja statistiikkoja katsottua. Erityisen ammattimaisesti APIa ei vaan ole tehty, tämän IoT-laitteen laittaa mieluusti omaan eristettyyn verkkoonsa.

https://go-e.co/?lang=en
https://calm.iki.fi/20/13A Vuodelta 2020. Tyrnävä 28.08.2020
Kuvaaja: Janne Määttä

29.09.2020 21:43 <Make> En ole tuota merkkiä ennen tiennyt. Miksi 32A pistorasia ja 2,5mm2 kaapeli?
30.09.2020 09:13 <calm> Latauslaite on 22 kW versio (koska se ei maksanut mitään lisää vs. 11 kW versio) ja siinä siksi on 32 A töpseli. Talossa ei ole kuin 3x25 A liittymä ja sähkölämmityksen kanssa yhtäaikaa ei kuitenkaan isoihin lataustehoihin voi mennä, niin johto on vain riittävä, ei ylimitoitettu. Oikosulkuvirrat rasiasta oli 327 A.

Autohan tästä ei saa kuin 1x16 A maksimissaan, ylimitoiusta on riittävästi tulevaisuuteenkin. Latausaika tuolle tyhjästä täyteen maksimiteholla on 4,5 h.
30.09.2020 22:08 <Make> Eli auto on todella yksivaiheinen, ilmankos nuo käyrät vaikuttivat sellaisilta.
01.10.2020 09:52 <Mikko Koho> Tuollaiseen kun saisi vuorottelun/tehonrajoituksen niin olisi aika hyvä. Eli kun sähkölämmitys ja muu kulutus ottaa kuormaa, niin lataus pudottaa tehoa, ja vastaavasti, kun muu kuorma on pientä, niin latauslaite päästelee menemään sen minkä liittymä kestää.
01.10.2020 13:23 <calm> Tähän nimenomaan saa sen, kunhan vaan saa koko liittymän kulutusdatan. Ja toki sen koodinpätkän, joka tuon laitteen APIa sitten komentaa. Valmiitakin integraatioita kotiautomaatiojärjestelmiin on saatavilla, mutta meinasin kyllä koodata varsinaisen älyn tähän ihan itse.
01.10.2020 13:44 <Mikko Koho> Tuohan on hyvä. Ei muuta kuin aurinkopaneelit katolle ja ylijäämä tankkiin.
Sitten, jos akustot vielä kehittyisivät, niin kahdensuuntainen lataus ja vaikka 10-20% kapasiteetista leikkaamaan kiinteistön tai kiinteistöryhmän kuormitushuippuja.
01.10.2020 14:49 <Mikko Koho> Tuossa itseasiassa olen juuri testaillut koodaamaani algoritmia, joka laskee Nord Poolin Suomen aluehinnan perusteella optimaalista lataus/purkaussykliä 1MWh kapasiteettiselle ja 1MW tehoiselle akustolle.
Tuo laskenta on sivutuote ja välivaihe yhdelle toiselle projektille, josta ei vielä tässä vaiheessa sen enempää, mutta sen voi jo yleisellä tasolla sanoa, että kyseessä on geneettisen algoritmin sovellus.
https://fi.m.wikipedia.org/wiki/Geneettinen_algoritmi
26.01.2021 19:38 <Mikko Koho> Asiaa sähköautojen latauksen kuormanhallinnasta.
https://yle.fi/uutiset/3-11724528
26.03.2021 19:31 <Mikko Koho> Miksi kutsutaan Ladan uutta sähköautoa?
-Ladattavaksi

© Janne Määttä 2004-2017